Mодуль «Видеомониторинг» позволяет просматривать изображение с видеокамер, установленныех на транспортном средстве, а также получать данные с системы состояния водителя и дорожной обстановки DSM-ADAS
На данный момент поддерживаются следующие системы видеомониторинга:
Для начала работы необходимо настроить сервер видеомониторинга
Для добавление нового сервера необходимо нажать кнопку "Добавить" в списке серверов

заполнить необходимые данные сервера и нажать кнопку "Сохранить"

Следующим шагом необходимо настроить данные объекта видеомониторинга
Для добавление нового объекта необходимо нажать кнопку "Добавить" в списке объектов видеомониторинга

заполнить необходимые данные объекта и нажать кнопку "Сохранить"

Для системы Carvis идентификатор устройство берется из свойств объекта

После заполнения всех необходимых данных в карточке объекта появится новая вкладка "Видео" в которой отображаются все доступные видеотрансляции с данного объекта

В настройках объекта видеомониторинга можно просмотреть архив видео для данного объекта.

Необходимый отрезок видео можно сохранить себе на компьютер. Для просмотра видео из архива рекомендуется использовать VLC проигрывать который можно скачать по ссылке
https://www.videolan.org/vlc/
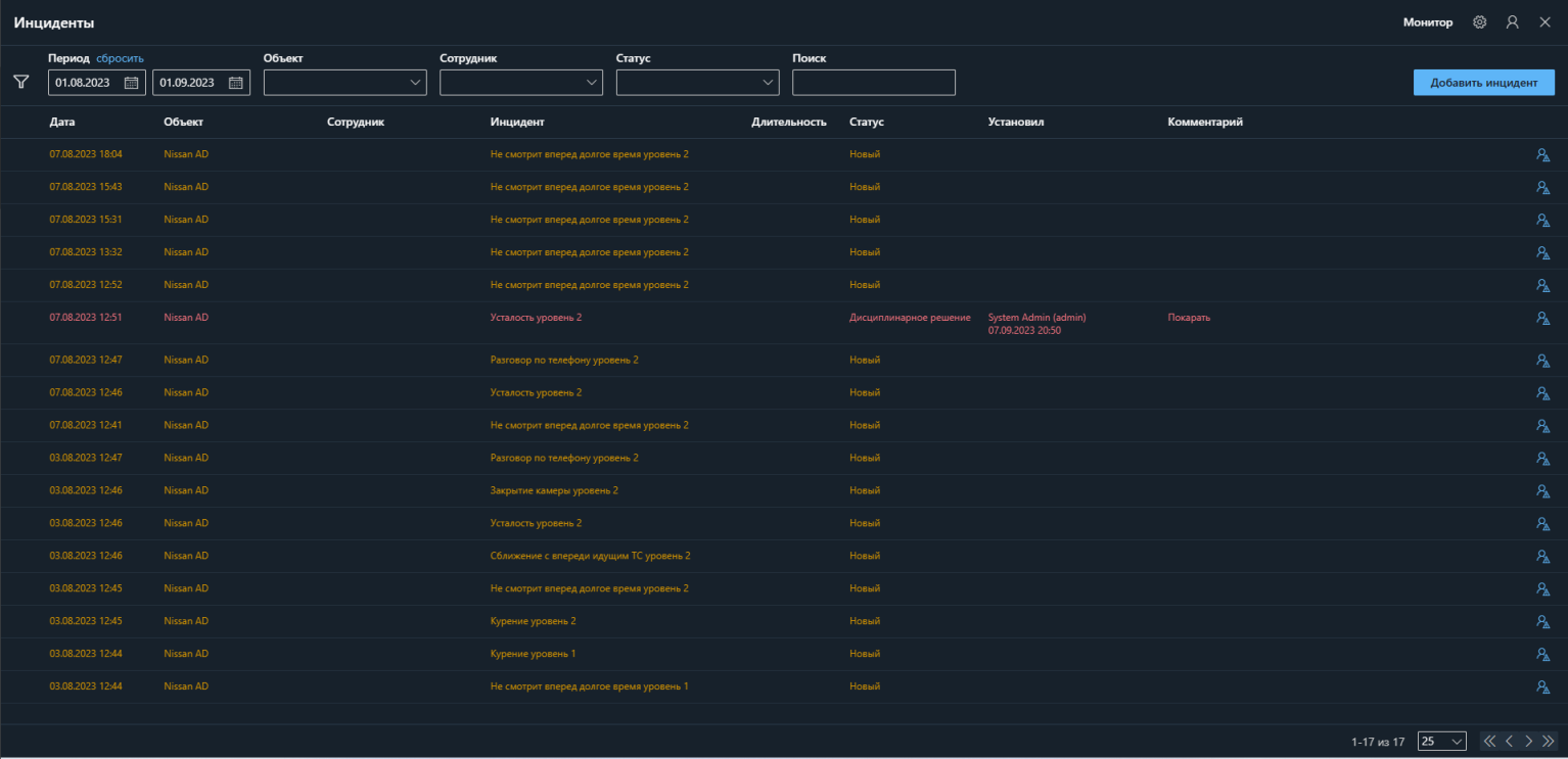
Данные с системы состояния водителя и дорожной обстановки DSM-ADAS загружаются автоматически и попадают в "Инциденты"
